BlockSettle Review: Complete Exchange Overview
BlockSettle is an innovative blockchain-based settlement platform that simplifies and accelerates financial transactions, executing SEPA payments nearly instantaneously. By leveraging blockchain technology, BlockSettle ensures secure and efficient settlement processes, providing users with a seamless and transparent experience for managing digital assets.
If we asked you if you have heard about the latest cryptocurrency exchange hack, you would probably answer with the question “which one?” You see, no matter how good a cryptocurrency exchange’s security is, the safety of your assets cannot be guaranteed.
The only way to ensure the safety of your assets is to make sure they stay in your personal wallet. This is why “not your keys, not your coins” has become an age old addeage in the crypto space. But what if you want to be able to trade your Bitcoin without putting it in the hands of an exchange?
Easy – use BlockSettle. This new platform is for anyone who wants to trade their cryptocurrency in a safe and trustless manner. It aims to be the best peer-to-peer cryptocurrency trading platform in the world. As you will see, BlockSettle is on track to achieve this goal.
What is BlockSettle?
BlockSettle is a peer to peer cryptocurrency exchange and forex trading platform. In contrast to regular cryptocurrency exchanges and many peer to peer crypto services, only fiat currencies are custodied by BlockSettle. This means you trade your cryptocurrency with others directly from your personal wallet.

BlockSettle is built off Armory, one of the first Bitcoin wallets that is famous for its security. As such, you can create your own Bitcoin wallet with BlockSettle and this can be done without registration. In addition, BlockSettle allows you to import your existing hardware and software wallets to trade from.
BlockSettle is geared towards more experienced traders who share Bitcoin’s vision of having custody of your financial assets at all times. To that end, BlockSettle offers customized receiving and sending, supporting SegWit Address variations, and offering Bitcoin node integration.
Who made BlockSettle?
BlockSettle was founded in 2016 by Albert Janson and Scott Millar. Albert is a former associate at Goldman Sachs and is also one of the founders of Tantan, China’s second largest dating app. Scott has over 10 years of experience in trading, with a specialization in derivatives trading.

In contrast to most cryptocurrency projects, most of BlockSettle’s seed investment came from its founders. BlockSettle raised over 2.5 million US dollars in 2016, with the founders chipping in more than half of the funds raised. The remainder came from the founders’ current and former business partners.
Albert and Scott are also the founders of Auth eID, the mobile app used for KYC when creating a trading account on BlockSettle. It is based off Sweden’s BankID system which is known for its convenience and security. Auth eID functions similarly to Web 3.0 extensions like Metamask, requiring you to sign when accessing certain services or before executing sensitive transactions.
Is BlockSettle Legit?
Yes. BlockSettle is a fully licensed payments provider in Sweden (under the name BlockSettle AB). It obtained its license from Sweden’s financial regulator, Finansinspektionenin, in September of 2019.
BlockSettle is also compliant with Europe’s Anti Money Laundering Directives and therefore requires KYC to create a trading account.
Is BlockSettle Safe?
Yes. As mentioned earlier, BlockSettle does not custody your cryptocurrency. Crypto trading on BlockSettle is done directly from your own personal wallet. As such, there is virtually zero risk of losing your cryptocurrency as has happened many times with centralized exchanges.
BlockSettle only custodies your fiat currency. User funds are kept in a designated bank account that is separate from BlockSettle’s own operational accounts. This account can only be accessed with the consent of multiple stakeholders (including the founders). This means that if anything were to happen to BlockSettle (e.g. bankruptcy), user funds are safe.
BlockSettle Restrictions
While anyone can use BlockSettle to create a wallet and manage their existing wallets, trading is a different story. Tax residents of the United States are currently not allowed to trade on BlockSettle. The same is true of any residents of High-Risk countries as outlined by the EU commission (e.g. North Korea).

Moreover, it is not possible to trade ‘tainted’ Bitcoin on BlockSettle. For those unfamiliar, tainted Bitcoin refers to any Bitcoin that has been identified by blockchain research companies such as Chainalysis as having been previously used for illicit purposes. Note that this can include cryptocurrency casinos!
That said, BlockSettle respects user privacy – they cannot see your cryptocurrency wallet account balances and will also not lock your assets as is done by other companies such as Coinbase. If you try and trade tainted Bitcoin on BlockSettle, the transaction will simply be rejected.
How does BlockSettle Work?
BlockSettle is built around the open source BlockSettle Terminal. The BlockSettle Terminal is a desktop terminal which is free to download and works on Windows, Linux, and macOS computers.
The BlockSettle Terminal contains multiple features which are easily accessible through the tabs at the top of the terminal. Note that any trading features require you to create an account and complete KYC using the Auth eID mobile app.

The Overview tab provides you with up to date market data on all supported trading pairs, a breakdown of your portfolio (crypto and fiat), along with any trades you have initiated that have not yet been settled.

The Trade tab gives you access to BlockSettle’s three products: Spot XBT (Bitcoin against fiat currencies), Spot FX (fiat currency against fiat currency), and Private Market (tokenized assets on the Bitcoin blockchain against Bitcoin – more on this in the Tokenization section).

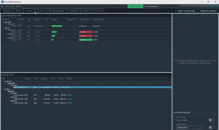
When trading on BlockSettle, there are two participants: Traders and Dealers. Traders request to buy an asset, and Dealers compete to fulfill their requests. The Dealing tab is where Dealers can see active requests from Traders and provide competitive bids to fulfill them.

Traders and Dealers are not mutually exclusive – you can be both. Anyone can become a Dealer, but this requires holding at least 5000 EUR and maintaining an average fill to quote ratio of 85% or higher. In short, this means that your bid must be the most competitive in 85% of the requests you compete for.

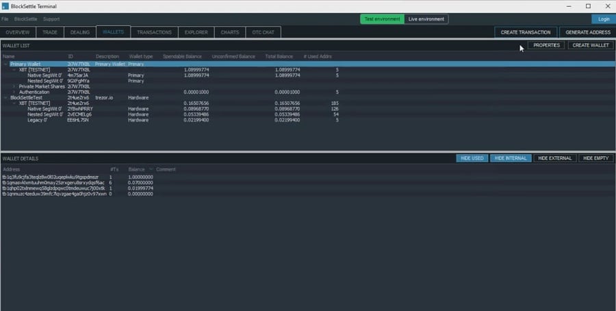
The Wallets tab lets you watch and/or manage your cryptocurrency wallets. As mentioned earlier, you can import other hardware and software wallets into the terminal. This makes it possible to view and even manage cold wallets that may be physically located elsewhere.
The Transactions tab gives you a detailed overview of any recent trades you have made in BlockSettle.

BlockSettle also has a built in Bitcoin block explorer which can be found using the Explorer tab. This allows you to search for Bitcoin addresses and Bitcoin transactions which may pique your interest.

The Charts tab lets to see the price and volume across the different trading pairs on BlockSettle.

Finally, the OTC Chat tab allows you to chat with other BlockSettle users via the chat room, create a private 1 on 1 chat to set trading terms with another user, and even contact customer support. Here you can execute true Over The Counter trades for Bitcoin – neither the price nor the volume are disclosed to the BlockSettle exchange.
BlockSettle Trading Mechanism
BlockSettle uses a unique trading mechanism called Request for Quote (RFQ). RFQ is used in all of BlockSettle’s products (Spot XBT, Spot FX, and Private Market). Here is how RFQ’s work.
- An RFQ for a particular asset is made by a Trader in the Trade tab of the BlockSettle Terminal
- This RFQ is broadcast to Dealers in the Dealing tab of the BlockSettle Terminal
- Dealers then have 30 seconds to provide a competitive bid for that asset – they can modify their bids until the 30 second window closes
- The Trader can then choose to accept or decline the bid
Behind the scenes, an RFQ automatically generates a settlement address between the two parties on the BlockSettle platform (assuming the trading pair involves Bitcoin). Only the two parties involved have control over this settlement address and by extension the settlement process.

Assuming the Trader accepts the bid, the Bitcoin they are selling (or buying) is automatically transferred between the wallets selected by the Trader and Dealer. At no point during the process does BlockSettle take custody of the cryptocurrency being transferred – they only transfer the fiat between Trader and Dealer accounts.
Trading Fees on BlockSettle
BlockSettle has some of the lowest trading fees in cryptocurrency. Each of BlockSettle’s products (Spot XBT, Spot FX, and Private Market) has its own fee schedule. If you are trading Bitcoin on Spot XBT, you will only have to pay a small flat fee when selling Bitcoin – buying is free! Note that this does not include network fees for the Bitcoin transfer.

Trading fees between fiat currencies on Spot FX will apply to both buyers and sellers, and there are no trading fees for trading tokenized assets against Bitcoin on the Private Market! Thanks to BlockSettle’s Fee Holiday, there are currently no trading fees whatsoever. Make sure to check their fee schedule as fees may change in the future.
Trading Pairs on BlockSettle
For the time being, trading pairs on BlockSettle are limited to Bitcoin and fiat (via Spot XBT) and fiat trading pairs (via Spot FX). In Spot XBT, you can trade Bitcoin (XBT) against Canadian Dollars (CAD), Euros (EUR), British Pound Sterling (GBP), and US dollars (USD).
Spot FX currently offers the following trading pairs: EUR/CAD, EUR/GBP, EUR/USD, GBP/CAD, GBP/USD, and USD/CAD. In the future, BlockSettle intends to add trading pairs for additional cryptocurrencies and fiat currencies.
BlockSettle Tokenization (Private Market)
As mentioned earlier, BlockSettle’s Private Market makes it possible to create tokenized assets on the Bitcoin blockchain which can then be traded against Bitcoin. This is done using BlockSettle’s own in-house Colored Coin methodology, a technique used to tokenize assets on the Bitcoin blockchain.

While BlockSettle advertises this as a way of issuing tokenized shares of a company, Private Market will also make it possible to trade against tokenized assets such as art, luxury cars, and even real estate. BlockSettle also will also offer tokenized shares of itself in the future (the TET token).

If you are wondering if this is legal, the answer is yes. Swedish regulations allow for the trading of any tokenized asset so long as it is not already being traded on a public market (e.g. stock market). If you want to learn more about BlockSettle’s Private Market and related regulations, refer to this document.
BlockSettle vs. LocalBitcoins
You might be wondering what separates BlockSettle from other peer to peer crypto marketplaces like LocalBitcoins. There are three major differences:
- True P2P – when a purchase order is made on LocalBitcoins, your cryptocurrency is temporarily put in the custody of LocalBitcoins which releases your coins to a buyer once you have received payment. BlockSettle uses the trustless RFQ process and never touches your crypto.
- Fees – BlockSettle offers some of the most competitive fees of any P2P crypto marketplace. At the time of writing, there are actually no fees on BlockSettle for withdrawals, deposits, or trades.
- Functionality – LocalBitcoins only offers crypto trading. BlockSettle offers ForEx trading, OTC trading, wallet management, a built in Bitcoin blockchain explorer, and even asset tokenization.
BlockSettle Tutorial
To start trading on BlockSettle, there are 4 things you will have to do: create your account, fund your account, download the BlockSettle Terminal, and then create and/or import a Bitcoin wallet. If you just want to use BlockSettle to manage your Bitcoin wallets and do not plan on trading, you only need to download the Terminal.
How to create an account on BlockSettle
To create an account on BlockSettle, you will need to download the Auth eID mobile app. It is used for KYC and will be needed to sign select transactions. All you need to complete the KYC process is a passport and a proof of residency. The KYC process on Auth eID usually takes 1-2 business hours.

Once you have created your account, go to the BlockSettle homepage, and click Create Account. Enter the email you used to create your Auth eID account, complete the short due diligence questionnaire, and then confirm your account creation by signing the transaction on your phone with Auth eID.
How to Fund your BlockSettle Account
Assuming you are still logged in on the BlockSettle website, go to the Account Management tab and click Add Bank Account. Enter your account details and upload a bank statement to prove that you own that account. When you click Register Bank Account, you will need to sign the transaction with Auth eID.

As with the KYC process, verifying your bank account on BlockSettle will take between 1-2 business hours. Once you have been notified that your bank account has been verified, go back to the Account Management tab and click on Deposit. You can now send funds to your BlockSettle account.

Note that there is currently a minimum deposit amount of 1000 EUR (or equivalent in GBP, PLN or CAD) and there are processing fees if you are sending money from a non-EU bank account.
There are currently no fees for deposits or withdrawals on BlockSettle assuming you are in a SEPA country. It should take about a day to transfer funds if you are in a SEPA country, and otherwise takes between 2-3 business.
How to download the BlockSettle Terminal
Once you have completed the KYC process and verified your bank account, you are now ready to download the BlockSettle Terminal. It is compatible with any computer running recent versions of Windows, Linux, or macOS.
After completing the installation, you have the option of running the Testnet version (which does not use real assets) or the Mainnet (which does use real assets). Note that if you create a wallet on the Testnet version, it will not carry over to the Mainnet version and vice versa.
How to Create a Wallet on BlockSettle
If you accidentally closed the initial window that pops up when the BlockSettle Terminal opens for the first time, do not sweat it. Simply head over to the righthand side of the Terminal screen and click Create Wallet. You will be given the option to create a new Bitcoin wallet or import an existing one.

If you choose Create New, you will be shown a scary screen that tells you to copy the private key that is shown. These are the keys in “not your keys, not your coins” mentioned at the beginning of this article. Make sure to write down your wallet key. After you have confirmed the wallet key, put that piece of paper somewhere secure where nobody else can find it. Never share your private key with anyone!
After doing so, you will be given the option to name your wallet and encrypt it using a password or the Auth eID app. If anything happens (e.g. forgot password), remember that you can always recover your account using the wallet key you wrote down.
How to Import a Wallet on BlockSettle
To import a hardware wallet on BlockSettle, simply plug in your Ledger or Trezor device, click Create Wallet, and then click Import Hardware. Trezor (Model T) and Ledger hardware wallets are supported.
Importing a software wallet is a bit more complicated, so we recommend watching this video for help with that. Note that the wallet you have selected as Primary Wallet in the Wallet tab of the Terminal will be the one where Bitcoin will come from/go to during trading.
How to Trade on BlockSettle
Trading on BlockSettle is super straightforward. First, go to the Trade tab inside the BlockSettle Terminal. Click on the asset pair you are interested in (in this case, XBT and CAD). As you can see, there is no need to set a price. Simply click the asset you want to buy or sell and enter the quantity on the righthand side.

When you hit the Submit RFQ button on the bottom righthand side, the RFQ bidding process outlined earlier begins. Dealers have 30 seconds to compete to give you the best price for the asset you are selling. You then have 30 seconds to decide if the winning bid is satisfactory and will need to sign the transaction to confirm it if it is. If you think the Dealers can do better, you can cancel and try again.
Our Opinion on BlockSettle
It took 4 years to develop BlockSettle, and it shows. It contains just about every feature that a serious Bitcoin or ForEx trader could ever want. The potential of tokenized trading on BlockSettle’s Private Market is immeasurable. Best of all, the project comes from humble beginnings – sparked by incredible investments of time and money from its brilliant founders Albert Janson and Scott Millar.

That said, there are two hurdles that BlockSettle needs to overcome. The first is user experience. In addition to being quite complicated, the fact of the matter is that the average trader will probably not make use of many of the features offered by the BlockSettle Terminal. What is required is a more streamlined experience that will appeal to a broader audience.
This leads into the second hurdle: competition. The cryptocurrency exchange space is extremely competitive, even the P2P marketplace subgenre. Moreover, one of the biggest reasons people decide to use P2P alternatives is to completely cut out prying regulators.

In addition to self-custody, financial privacy is the cornerstone value of cryptocurrency. This is completely lost on platforms like BlockSettle. It is no secret that LocalBitcoins has been hemorrhaging traders ever since it axed cash payments and added KYC requirements.
Even with these concerns, BlockSettle is a trail blazer. The project is fresh out the gates and is both willing and able to make the adjustments necessary to win over the hearts (and wallets) of those interested in ForEx and cryptocurrency trading. The founders know what they are doing, and they are in it for the long haul. Here is to hoping they find their niche in this crazy crypto market.
Disclaimer: These are the writer’s opinions and should not be considered investment advice. Readers should do their own research.
